Лабораторная работа №7
Измерение параметров активных элементов электрических цепей.
Цель работы - ознакомление с моделями активных элементов и принципами построения приборов для измерения параметров активных элементов электрических цепей; измерение вольтамперных характеристик полупроводниковых приборов и расчет их параметров в рабочем режиме.
Программа работы
1. Поверка усилителей горизонтального и вертикального отклонений характериографа.
2. Поверке генератора ступенек тока и напряжения.
3. Измерение вольтамперных характеристик неуправляемых полупроводниковых приборов.
4. Измерение вольтамперных характеристик управляемых полупроводниковых приборов.
Общие положения
Активные элементы электрических цепей Элементы электрической цепи делят на пассивные и активные. К пассивным элементам относят резисторы, конденсатор и катушки индуктивности, модели которых не содержат источников электрической энергии. К активным элементам относят электронные и полупроводниковые приборы: электровакуумные лампы, диода, транзисторы, операционные усилители, модели которых содержат управляемые или неуправляемые источники энергии.
По сравнению с пассивными элементами активные элементы имеют более сложные модели. Их схемы замещения включают один или несколько источников энергии в зависимости от выбранного режима работы. Для нормальной работы активных элементов необходимы внешние источники питания, при помощи которых обеспечивается заданный режим работы.
Отличительной особенностью активных элементов является их потенциальная способность к усилению мощности колебаний, подводимых к ним. При этом энергия колебаний увеличивается за счет энергии внешних источников питания. Таким образом, активные элементы можно рассматривать как преобразователи энергии источников питания в энергию колебаний на выходе.
При использовании активных элементов различают режимы малого и большого сигналов. В режиме малого сигнала, когда амплитуда колебаний достаточно мала, активные элементы можно считать линейными, а в режиме большого сигнала - нелинейными. В соответствии с этим различают модели малого и большого сигнала.

Рис.1
Модели малого сигнала обычно базируются на теории линейного четырехполюсника,
представленного на рис.1. Различные формы уравнений линейного четырехполюсника
приведены в табл.1. Такой четырехполюсник представляет собой активную цепь,
имеющую четыре внешних вывода - полюса (два входных - 1-1' и два выходных -
2-2'), которыми она присоединяется к источникам или узлам остальной части цепи.
Процессы в четырехполюснике исследуют по отношению к внешним полюсам путем установления
соотношений между входными
и выходными
напряжениями и токами. При этом одну пару из указанных четырех переменных принимают
за воздействие, а другую пару - за реакции. Коэффициенты, входящие в уравнения
четцрехполюсника, называются параметрами активного элемента в линейном режиме.
Модели большого сигнала основываются на вольтамперных характеристиках нелинейного активного элемента. Для описания нелинейного элемента выбирают отдельные наиболее характерные точки вольтамперных характеристик и приписывают им особые обозначения, которые называют параметрами активного элемента в нелинейном режиме.
Вольтамперные характеристики активных элементов. Свойства активных элементов в линейном и нелинейном режимах наглядно проявляются на их вольтамперных характеристиках. Исследуя вольтамперные характеристики, можно выявить участки с положительными и отрицательными дифференциальными сопротивлениями, области насыщения или отсечки, определить предельно допустимые значения токов и напряжений, при которых возникает пробой элемента.
Вольтамперные характеристики полупроводниковых диодов отличаются большим разнообразием.
Диод является двухполюсным элементом и откосится к числу неуправляемых приборов.
На рис.2 приведены типичные вольтамперные характеристики различных типов диодов.
На рис.2,а приведена вольтамперная характеристика кремниевого выпрямительного
диода, на которой можно выделить прямую и обратную ветви. Прямая ветвь характеризуется
прямым постоянным напряжением
при заданном значении
прямого тока
, а обратная ветвь обратным постоянным
напряжением
при заданном значении обратного тока
диода.
На рис.2,б приведена вольтамперная характеристика туннельного диода, на которой
можно выделить участок, содержащий пик и впадину. Между пиком и впадиной имеется
область отрицательного дифференциального сопротивления диода, где увеличению
напряжения на диоде соответствует уменьшение его тока. Характерными значениями
вольтамперной характеристики является ток
и напряжение
пика, ток
и напряжение
впадины.

Рис.2
На рис.2,в приведена вольтамперная характеристика стабилитрона, на котором
можно выделить участок, соответствующий стабилизации напряжения при изменении
тока через диод. Характерными значениями вольтамперной характеристики стабилитрона
является напряжение
и ток
стабилизации.
Уравнения линейного четырехполюсника
Таблица 1.
Система параметров |
Уравнения четырехполюсника |
[У] |
![]() |
[Z] |
![]() |
[H] |
![]() |
[G] |
![]() |
На рис.2.г приведена вольтамперная характеристика динистора, на которой можно
выделить участки, соответствующих закрытому и открытому состоянию динистора.
Включение динистора происходит при напряжении
отпирания, которому соответствует ток
. После включения
напряжение на динисторе резко уменьшается и достигает значения
при токе открытого динистора
. Обратная ветвь вольтамперной
характеристики динистора характеризуется допустимым обратным напряжением
при токе
.
К управляемым активным элементам относятся биполярные и униполярные (полевые) транзисторы, тиристоры, оптроны, операторные усилители и некоторые другие элементы. На рис. 3 приведены типичные вольтамперные характеристики транзисторов. На рис.3,а изображены характеристики биполярного транзистора при различных значениях тока управления базы. На этих характеристиках можно выделить три области: область насыщения при малых напряжениях между коллектором и эмиттером, активную область и область отсечки (или пробоя) при больших напряжениях между коллектором и эмиттеров.

Рис.3
В области насыщения транзистор можно рассматривать как управляемый резистивный
элемент с малым значением сопротивления. Эта область характеризуется напряжением
и током
насыщения
при заданном значении тока
базы. В активной области
транзистор можно рассматривать как линейный четьгрехполюсник, причем наиболее
часто для описания биполярного транзистора используют систему Н-параметров четырехполюсника.
В области отсечки или пробоя характерными значениями являются напряжение
пробоя и ток
. Напряжение пробоя зависит от тока
базы и увеличивается при отрицательном значении тока базы. Длительное пребывание
транзистора в области пробоя может привести к повреждению прибора из-за его
перегрева.
На рис.3,6, приведены вольтамперные характеристики полевого транзистора при различных значениях напряжения на затворе. Отличительной особенностью полевого транзистора является то, что он управляется не током, а напряжением, подаваемым на управляющий электрод (затвор).
На вольтамперных характеристиках полевого транзистора также можно выделить три области: линейную, активную и пробоя. Описание этих областей можно выполнять так же, как для биполярного транзистора, однако в активной области используют систему У - параметров четырехполюсника, что обусловлено изменением управляющего сигнала. В линейной области, которая соответствует области насыщения биполярного транзистора, полевой транзистор можно рассматривать как управляемый резистивный элемент. В области пробоя ток стока полевого транзистора резко увеличивается при почти неизменном напряжении между стоком и истоком.
Характерными значениями вольтамперных характеристик полевого транзистора являются:
ток
стока насыщения при заданном значении напряжения
затвора и истока, напряжение
насыщения и напряжение
пробоя.
Тиристор в отличие от транзистора является управляемым ключевым элементом
и не имеет активной области. Он может находиться в двух противоположных состояниях:
включенном и выключенном. Во включенном состоянии напряжение на тиристоре мало,
а ток может достигать большого значения. В выключенном состоянии напряжение
на тиристоре может быть большим, а ток незначительным. Вольтамперные характеристики
тиристора (рис.4) похожи на вольтамперные характеристики динистора. При изменении
тока
в управляющем электроде тиристора изменяется
напряжение
отпирания. Характерными значениями
вольтамперных характеристик тиристора являются: напряжение
при заданном токе
управляющего электрода, напряжение
и ток
открытого
тиристора.

Рис.4
Параметры активных элементов. Параметры электронных и полупроводниковых приборов подразделяются на основные и справочные. Основные параметры контролируются и гарантируются предприятием-изготовителем, а справочные являются дополнительными и включаются в каталоги и справочники для использования при расчете и проектировании схем с активными элементам. В табл.2 приведены основные и справочные параметры диодов, транзисторов и тиристоров.
Основные и справочные параметры активных элементов.
Таблица 2.
Активные элементы |
Параметры |
|
Основные |
Справочные |
|
| Выпрямительный диод | - постоянный прямой ток, - постоянный обратный ток, - постоянное прямое напряжение, - максимальное обратное напряжение |
- прямое сопротивление или сопротивление
потерь диода, - дифференциальное сопротивление
при заданном режиме |
| Туннельный диод | - напряжение пика, - напряжение впадины, - ток пика, - ток впадины |
- отношение тока пика к току впадины, - напряжение раствора, - отрицательная дифференциальная проводимость |
| Стабилитрон | - напряжение стабилизации, - минимальный ток стабилизации, - дифференциальное сопротивление |
- несимметричность напряжения стабилизации, коэффициент стабилизации |
| Динистор | - напряжение отпирания, - напряжение в открытом состоянии, - минимальный ток в открытом состоянии |
- дифференциальное сопротивление в открытом
состоянии |
| Биполярный транзистор | - напряжение насыщения, - напряжение пробоя, - коэффициент передачи по току в схеме с общим
эмиттером |
- выходная проводимость в схеме с общим
эмиттером, - максимальное напряжение между эмиттером и
базой |
| Полевой транзистор | - напряжение насыщения, - напряжение пробоя, - проводимость прямой передачи в схеме с общим
истоком |
- выходная проводимость в схеме с общим
истоком, - максимальное напряжение между затвором и
истоком |
| Тиристор | - напряжение в открытом состоянии, - ток в закрытом состоянии |
- ток удерживания в открытом состоянии,
- ток управляющего электрода |
Примечание. Величины
и
представляют собой небольшие приращения напряжения или тока в рабочей точке.
Методы измерения вольтамперных характеристик. Вольтамперные характеристики полупроводниковых приборов можно снимать на постоянном или переменном токе, а также в импульсном режиме.
На постоянном токе характеристику снимают по точкам, т.е. на прибор подают какое-либо напряжение и измеряют ток. Затем напряжение увеличивают и снова измеряют ток и т.д., выполняя несколько измерений. Затем по полученным данным строят график зависимости тока, через полупроводниковый прибор от приложенного напряжения. Чем больше сделано измерений, тем точнее выглядит вольтамперная характеристика.
Этот метод снятия вольтамперной характеристики имеет отрицательные стороны, так как требует больших затрат времени. Кроме того, полупроводниковый прибор при испытании нагревается протекающим током, поэтому на вольтамперные характеристики оказывает влияние температура прибора.
Схема снятия вольтамперной характеристики диода приведена на рис.5. Напряжение от источника Е - через делителя напряжения R и амперметр А подводится к исследуемому диоду ИД. Напряжение на ИД измеряют при помощи вольтметра V. В зависимости от полярности подключения диода снимают прямую или обратную ветви вольтамперной характеристики диода. Выполнив пять-десять измерений, строят по точкам вольтамперную характеристику диода.

Рис.5
Снятие вольтамперных характеристик на переменном токе или в импульсном режиме позволяет ускорить процесс и избегать нагрева полупроводникового прибора протекающим током. Характеристику исследуемого прибора можно увидеть на экране осциллографа и зафиксировать ее, сфотографировав или переведя на кальку. Схема снятия вольтамперной характеристики диода на переменном токе приведена на рис.6.

Рис.6
К горизонтальным отклоняющим пластинам электронно-лучевой трубки (ЗЛТ) прикладывается синусоидальное напряжение U (t), которое действует между электродами диода и отклоняет луч в горизонтальном направлении. Протекающей через исследуемый диод ИД ток i (t) создает на резисторе Rш напряжение, которое прикладывается к вертикальным отклоняющим пластинам ЭЛТ и отклоняет луч в вертикальном состоянии. В результате одновременного действия двух напряжений на вертикальные и горизонтальные пластины ЭЛТ луч отклоняется по кривой, которая соответствует вольтамперной характеристике диода.
Аналогичным образом снимают вольтамперные характеристики транзистора. На рис.7 приведена схема для снятия вольтамперных характеристик биполярного транзистора на постоянном токе.

Рис.7
Выходные характеристики, показывающие зависимость коллекторного тока, от напряжения
между коллектором и эмиттером, снимет при различных значениях тока базы. Первую
выходную характеристику снимают при токе базы
.
Для этого потенциометром RЗ изменяют напряжение на коллекторе и измеряют
при помощи вольтметра V2. Ток коллектора измеряет при помощи амперметра А2.
Затем при помощи потенциометра Rl устанавливают ток базы
,
который измеряют амперметром A1. Снова при помощи потенциометра R3
измеряют напряжение на коллекторе и измеряют его при помощи вольтметра V2. Ток
коллектора измеряют амперметром А2. По результатам измерений строят вторую вольтамперную
характеристику транзистора. Задавая таким образом различные токи базы, снимают
семейство исходных характеристик транзистора.

Рис.8
Снятие вольтамперных характеристик транзистора на порешенном токе выполняют
по схеме, приведенной на рис.8,а. К коллектору исследуемого транзистора ИТ подводится
пилообразное напряжение от источника
, которое
прикладывается к горизонтальным отклоняющим пластинам ЭЛТ и отклоняет луч по
горизонтали. Ток коллектора ИТ создает на резисторе Rш напряжение,
которое прикладывается к вертикальным отклоняющим пластинам ЭЛТ и отклоняет
луч по вертикали. Каждому периоду напряжение на коллектора соответствует определенное
значение тока базы, которое задается генератором ступенчатого напряжения
.
Осциллограммы напряжения на коллекторе к току базы приведены на рис.8.б.
Характериограф ТR-4805 Характериограф позволяет наблюдать вольтамперные характеристики
полупроводниковых приборов на переменном токе на экране ЭЛТ. Структурная схеме,
характериографа приведена на рис.9, Схема состоит из трех основных функциональных
узлов: 1) источника напряжения
питания коллекторной
цепи и генератора ступенек управляющего тока
базы
(или генератора ступенек управляющего напряжения
затвора). 2) измерительных усилителей УГО канала горизонтального отклонения
и УВО канала вертикального отклонения, 3) электронно-лучевой трубки ЭЛТ.
Работу характериографа рассмотрим на примере измерения вольтамперных характеристик
биполярного транзистора. Временные диаграммы токов и напряжений характериографа
приведены на рис.10. От источника напряжения
к
исследуемому транзистору ИТ подводится напряжение полу синусоидальной формы
(выпрямленное напряжение сети с частотой 50 Гц), которое через усилитель УГО
подается на горизонтальные отклоняющие пластины ЭЛТ. Коллекторный ток
ИТ, протекающий через сопротивление
, создает напряжение
, которое через усилитель УВО подается на вертикальные
отклоняющие пластины ЭЛТ. В результате на экране ЗЛТ формируется изображение
вольтамперной характеристики ИТ при заданном токе базы.

Рис.9

Рис.10
Управляющий ток базы, вырабатываешь генератором ступенек, сохраняет постоянное
значение в течение времени нарастания или спада коллекторного напряжения. Число
ступенек тока базы можно изменять от 1 до 10. Каждому значению тока базы соответствует
одна характеристика
.
Для ограничения мощности, рассеиваемой на ИТ, в цепь коллектора включено добавочное сопротивление Rg. Изменение сопротивления Rg позволяет ограничить рассеиваемую мощность на уровне 0,5; 2 и 10 Вт. Основные характеристики характериографа TR-4805 приведены в табл.3
Основные характеристики TR-4805.
Таблица 3.
| Напряжение коллекторной цепи, в | 0-1000 |
| Режим работы | Постоянный или переменный ток |
| Максимальный ток коллекторной цепи, А | 2 |
| Последовательные сопротивления | От 0 до 1,7 мОм в 11 ступенях |
| Количество ступенек | От 1 до 10 |
| Ступеньки тока | От 0,2 мкА до 20 мА |
| Ступеньки напряжения | От 0,1 В до 2 В |
| Коэффициент отклонения УГО | От 0,1 до 1000 В/деление |
| Коэффициент отклонения УВО | От 5 нА до 0,2 А/деление |
| Погрешности КГО и КВО | ±5% |
Управление характериографом проводиться при помощи органов управления, расположенных на лицевой панели. Назначение органов управления приведено в табл.4.
| Надпись | Обозначение | Назначение |
| MAINS OFF | S1 | Выключить сети |
| SCALE ILLUM | P1 | Освещение шкалы ЭЛТ |
| INTENSITY | P2 | Регулятор яркости изображения |
| FOCUS | P3 | Регулятор четкости изображения |
| ASTIGM | P4 | Регулятор равномерности четкости |
| HOR.POS | P5 | Смещение изображения по горизонтали |
| VERT.POS | P6 | Смещение изображения по вертикали |
| VERT.CURR/DIV | S2 | Переключатель коэффициента отклонения КВО по вертикали |
| HOR.VOLTS/DIV | S3 | Переключатель коэффициента отклонения КГО по горизонтали |
| SERIES RESISTOR | S4 | Переключатель последовательного сопротивления |
| COLLECTOR SUPPLY VARIBLE | T1 | Регулятор коллекторного напряжения |
| COLLECTOR SUPPLY ±DC,±AC | S5 | Переключатель режима работы и полярности коллекторного напряжения (DC – режим постоянного тока,AC – режим переменного тока) |
| VCE-VBE | S6 | Переключатель коллекторного напряжения к зажимам CE или BE |
| STEP AMPLITUDE | S7 | Регулятор амплитуды ступенек |
| STEP POL | S8 | Переключатель полярности ступенек |
| BASE STEPS | S9 | Регулятор числа ступенек |
OFF![]() |
S10 | Подключение исследуемого транзистора |
| C, E, B | Клеммы подключения ИТ |
Порядок выполнения работы
1. В соответствие с п.1. программы вначале проводят проверку каналов вертикального и горизонтального отклонения. Перед поверкой КВО и КГО осуществляют проверку их функционирования. Для этого необходимо выполнить следующие действия:
1) установить переключатель HOR,VOLTS/DIV в положение 2 В;
2) установить переключатель SERIES RESISTOR в положение 250 Ом;
3) установить переключатель VCE-VBE в положение VCE;
4) установить переключатель COLLECTOR SUP. в положение +AC
5) установить переключатель BASE STEPS в положение10
6) установить переключатель STEP AMPLITUDE в положение1 мА;
7) установить переключатель VERT.CURR/DIV в положение1 мА;
8) перевезти переключатель OFF вправо или влево в зависимости от используемого
канала подключения транзистора;
9) установить перемычку между клеммами B и
(корпусом);
10) при помощи ручки автотрансформатора VARIABLE получить на экране десять горизонтальных
линий.
Примечание. Для получения четкого изображения горизонтальных линий необходимо пользоваться ручками FOCUS, INTENSITY и ASTIGM. Полученное изображение перевести на кальку.
Для проверки функциональности КВО необходимо дополнительно выполнить следующие действия.
1) перевести переключатель VCE-VBE в положение VBE;
2) снять перемычку между гнёздами B и
(корпусом);
3) установить перемычку между гнёздами С и Е;
4) при помощи ручки VARIABLE получить на экране десять вертикальных линий.
Примечание. Положение остальных ручек управления при проверке функционирования КВО не должно измениться.
Внимание! При проверке функционирования КВО и КГО НЕЛЬЗЯ переключатель AMPLITUDE устанавливать в положение 2 В, так как это может привести к повреждению прибора.
Для проверки усилителя горизонтального отклонения (УГО) собирают схему, изображенную на рис.11. Затем с помощью переключателя SERIES RESISTOR устанавливают рассеиваемую мощность на предел 10 Вт, что контролируется по свечению индикатора лампы.

Рис.11.
Переключатели COLLECTOR SUPPLY и VCE-VBE устанавливают в положение «+DC» и “VBE“, соответственно, Регулятор VARIABLE устанавливают на минимум, т.е. переводам в крайнее левое положение. С помощью ручек HOR.POS и VERT.POS устанавливают светящуюся точку на экране ЭЛТ в крайнее левое положение
Вращая ручку VARIABLE, перемещают светящуюся точку на экране ЭЛТ в крайнее правое положение и изменяют напряжение между точками С и Е при помощи цифрового вольтметра B7-16. Измеренное напряжение должно соответствовать положение переключателя HOR.VOLTS/DIV. Например при положении переключателя 0,5 В/дел, измеренное напряжение должно быть равно 0,5 х 10 = 5 В. Поверку УГО проводят при всех положениях переключателя HOR.VOLTS/DIV до 10 В/дел. Результаты измерений заносят в ф.1
По результатам измерений определяют погрешность УГО по формуле

Форма.1
| Цена деления, В/дел | 0.1 |
0.2 |
0.5 |
1 |
2 |
5 |
10 |
Напряжение полного отклонения ,B |
1 |
2 |
5 |
10 |
20 |
50 |
100 |
Измеренное напряжение , В |
|
|
|
|
|
|
|
| Погрешность УГО, % | |
|
|
|
|
|
|
Для поверки усилителя вертикального отклонений (УВО) собирают схему, изображенную на рис.12. Переключатели COLLECTOR SUPPLY и VCE-VBE устанавливают в положения ”+AC” и “ VCE ”, переключатель HOR.VOLTS/DIV в положение "2 В/дел.", а регулятор VARIABLE - в положение минимального выходного (крайнее левое положение). Во всех положениях переключателя VERT.CURR/DIV от 100 мкА/дел до 0,2 А/дел при выходном напряжении источника питания TЕC-88 вначале устанавливают светящееся пятно в крайнее нижнее положение на экране ЭЛТ с помощью ручки VERT.POS, а потом, увеличение напряжение источника питания ТЕС-88, перемещают светящуюся точку в крайнее верхнее положение.

Рис.12
Ток, протекающий в цепи, измеряют при помощи цифрового вольтметра В7-16 по падению напряжения на образцовом резисторе R0, в качестве которого используют магазин сопротивлений РЗЗ. Измеренный ток должен соответствовать положениям переключатель VERT.CURR/DIV. Например, в положении переключателя 5 мА/дел измеренный ток должен быть равен 50 мА. Значение измеренного тока определяют по формуле
Примечание. На пределах от 200 до 20мА/дел можно использовать R0 = 1 Ом, на пределах от 20 до 2 мА/дел - R0 =10 Ом на пределах от 2 до 0,1 мА/дел - R0 = 100 Ом. Результаты измерений тока сводиться в ф.2. По результатам измерений определяют погрешность УВО по формуле

| Цена деления, мА/дел | 200 | 100 | 50 | 20 | 10 | 5 | 2 | 1 | 0.5 | 0.2 | 0.1 |
| Ток полного отклонения, IКВО, мА | 2000 | 1000 | 500 | 200 | 100 | 50 | 20 | 10 | 5 | 2 | 1 |
| Измеренный ток IИ, мА | |||||||||||
| Погрешность УВО, % |
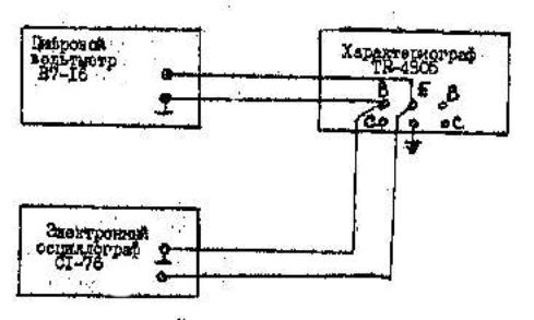
2. Поверка генератора ступенек выполняется по схеме, изображенной на рис.13, Цифровой вольтметр В7-16 и электронный осциллограф С1-76 подключают к гнездам В и Е. При этом общий провод (экран) необходимо подключить к гнезду Е.
Перед поверкой, проводам установку нуля генератора ступенек. Для этого органы управления характериографа устанавливают в следующие положения:
1) переключатель BASE STEPS устанавливают в положение 2;
2) переключатель STEP POL устанавливают в положение -;
3) переключатель STEP AMPLITUDE устанавливают в положение 2 В/дел;
4) нажимают кнопку ONE CURVE;
5) переключатель VCE-VBE устанавливают в положение VBE;
6) переключатель HOR.VOLTS/DIV устанавливают в положение 0,1 В/дел.

Рис.13
Затем с помощью регулятора OFF SET проводят регулировку таким образом, чтобы две светящиеся точки на экране ЭЛТ слились в одну точку, а амплитуда прямоугольного импульса на экране осциллографа уменьшалась до нуля. На этом установка нуля генератора ступенек заканчивается.
После установки нуля осуществляют поверку линейности генератора ступенек Для этого переключатель BASE STEPS поочередно устанавливают в положения, указанные в ф.3 и измеряют напряжение между гнездами В и Е при помощи цифрового вольтметра. Результаты измерений сводят в ф.3.
Форма.3
| Положение переключателя BASE STEPS | 2 | 3 | 4 | 5 | 6 | 7 | 8 | 9 | 10 |
| Напряжение VB-E, В | 0 | 2 | 4 | 6 | 8 | 10 | 12 | 14 | 16 |
| Измеренное напряжение UИ, В | |||||||||
Погрешность линейности ,% |
По результатам измерений вычисляют погрешность линейности по формуле

3. Измерение вольтамперных характеристик неуправляемых полупроводниковых приборов выполняют по схеме, изображенной на рис.14. Исследуемый диод подключают к гнездам Си Е, а органы управления ТR4805 устанавливают в положения, соответствующие получении на экране ЭЛТ изображения вольтамперной характеристики. Для наблюдения прямой или обратной ветвей диода используют переключатель COLLECTOR SUPPLY ±AC. Тип исследуемого диода указывает преподаватель.

Рис.14
Изображение вольтамперной характеристики диода снимают на кальку и выполняет расчет паромеров диода, пользуясь данными табл.2. Результаты обработки осциллограммы сводят в ф.4.
Форма.4
Исследуемый диод |
Параметры |
|
основные |
справочные |
|
4. Измерение вольтамперной характеристики управляемых полупроводниковых приборов выполняют по схеме, изображенной на рис.15. Исследуемый транзистор или тиристор подключают к гнездам Е, В и С (управляющий электрод тиристора или затвор полевого транзистора подключают к гнезду В).

Рис.15
Органы управления TR4805 устанавливают в положение, соответствующие получению на экране ЭЛТ семейства вольтамперных характеристик исследуемого прибора. Тип исследуемого прибора указывает преподаватель.
ВНИМАНИЕ! При исследовании транзисторов мощности, рассеивания в приборе, должна быть ограничена на уровне не более 2 Вт.
Изображение вольтамперных характеристик транзистора снимают на кальку и выполняют расчет параметров, пользуясь данными табл.2. Результаты обработки осциллографа сводят в ф.5.
Форма.5
Исследуемый прибор |
Параметры |
|
основные |
справочные |
|
Содержание отчета
1. Краткое описание исследованных полупроводниковых приборов.
2. Осциллограммы исследованных полупроводниковых приборов.
3. Заполненные таблиц по формам 1... 5.
4. Расчетные формулы.
5. Схему измерений и перечень используемых приборов.
6. Выводы.
Контрольные вопросы
1. Какие элементы называют активными?
2. Чем отличаются вольтамперные характеристики неуправляемых и управляемых элементов?
3. Какие области различают на вольтамперных характеристиках
4. Чем отличается параметры режимов малого и большого сигналов?
5. Каковы недостатки измерения вольтамперных характеристик на постоянном токе?
6. Каким образом снимают вольтамперные характеристики приборов на переменном
токе?
7. Каково назначение генератора ступенек тока или напряжения?
8. Каким образом ограничивают мощность, рассеиваемую в исследуемом приборе?
9. Как устроен характериограф TR-4805?
10. Каким образом изменяют количество наблюдаемых вольтамперных характеристик
управляемых полупроводниковых приборов?
Литература
1. Атамалян Э.Г. Приборы и метода измерения электрических величин. -М; Высшая
школа, 1982.
2. Аронов В Д. Федотов В. А. Испытание и исследование полу проводниковых приборов.
-М; Высшая школа, 1975,